Configuration
Grant is configured via environment variables. The Config app is the recommended way to view and edit them; it writes to the same .env files (root, API, database) and groups variables by category.
Config app
If you already started development with pnpm dev, the Config app is already running at http://localhost:3005.
If you only want the Config app, start it from the repo root:
pnpm --filter grant-config devThen open http://localhost:3005.
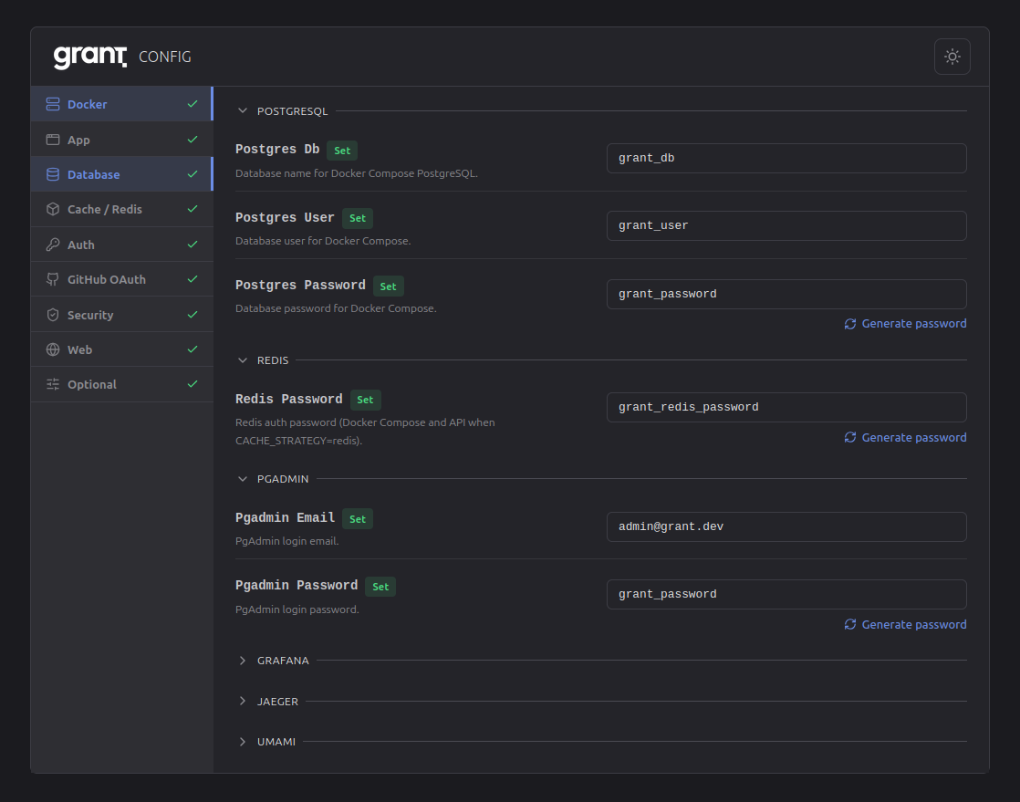
- Sidebar: Categories (Docker, App, Database, Cache, Auth, GitHub OAuth, Security, Web, Optional) with set/missing status. Hamburger menu on small screens.
- Content: Variables for the selected category in collapsible sections. Critical settings first; optional sections collapsed by default. Edit in place, generate passwords, sync shared vars (e.g.
DB_URL) to the right files.


TIP
Env files are created automatically when you run pnpm dev (predev script). To create or refresh without starting the app: pnpm env:setup. You can also edit .env files directly.
What to set
| Priority | Variable | Purpose |
|---|---|---|
| Required | DB_URL | PostgreSQL connection string |
| Required | SECURITY_FRONTEND_URL | Frontend URL for CORS (production) |
| Common | APP_URL | API base URL (JWT issuer) |
| Common | CACHE_STRATEGY | memory or redis |
Full list, descriptions, and defaults: apps/api/.env.example. Variables use prefixes (DB_*, JWT_*, SECURITY_*, etc.) for grouping.
Using config in code
The API reads env via a centralized, type-safe config:
import { config } from '@/config';
config.app.port; // number
config.db.url; // string
config.cache.strategy; // 'memory' | 'redis'Implementation: apps/api/src/config/env.config.ts. Validated on startup; invalid config throws before the server listens.
Troubleshooting
| Issue | Check |
|---|---|
| Env not loading | .env in apps/api/, restart server |
| Validation error on startup | Message names the variable; fix in Config app or .env |
| Redis unreachable | CACHE_STRATEGY=redis → verify Redis running, REDIS_HOST / REDIS_PORT / REDIS_PASSWORD |
| CORS errors | Set SECURITY_FRONTEND_URL (and SECURITY_ADDITIONAL_ORIGINS if needed) |
Related
- Quick Start — Get running locally
- Docker Deployment — Infrastructure and env
- Security — Auth, CORS, GitHub OAuth
- Caching — Cache strategy and Redis
Next: Integration Guide to protect your API with Grant.